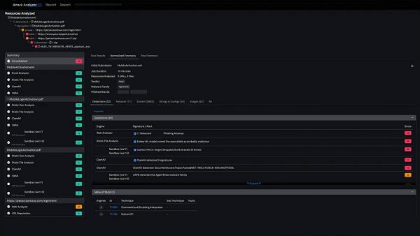
Attack Analyzer

$168.52

#n0202521708
Availability: In Stock
Quantity:
  • Description
    • 1、Take the manual work out of threat analysis
    • Attack Analyzer automatically performs the actions required to fully execute an attack chain, including clicking and following links, extracting attachments and embedded files, dealing with archives, and much more.
    • 2、Gain consistent, comprehensive, high-quality threat analysis
    • The proprietary technology safely executes the intended threat, while providing analysts a consistent, comprehensive view showing the technical details of an attack.
    • 3、Intelligent automation for end-to-end threat analysis and response
    • When paired together, Attack Analyzer and SOAR provide unique, world-class analysis and response capabilities, making the SOC more effective and efficient in responding to current and future threats.